Talk to us — call +1 (629) 348-4774

Dashboard

Dashboard

Dashboard overview with key metrics and campaign tracking

The Dashboard is your command center — a real-time overview of your entire collections operation. It’s the first screen you see after logging in and provides at-a-glance metrics on everything that matters.

Overview Metrics

The top-level cards show your most important numbers:

  • Total Customers — the number of customer records in your organization
  • Today’s Payments — payments received today with count
  • Revenue — total collected amount with month-over-month comparison
  • Pending Claims — claims awaiting action
  • Overdue Claims — claims past their due date, with weekly trend
  • Success Rate — your overall collection success percentage

Campaign Overview

Track all your outreach campaigns from the dashboard:

  • Total Campaigns — all campaigns across statuses
  • Active Campaigns — currently running campaigns
  • Draft Campaigns — campaigns in preparation
  • Completed Campaigns — finished campaign runs

Click View all campaigns to jump directly to the Campaign Builder.

Statistics Overview

Three key performance indicators give you a health check:

  • Collection Rate — percentage of debts recovered, with trend comparison
  • Active Claims — claims currently being worked, with new additions this week
  • Total Recovered — dollar amount collected this month

Your Catchpole Impact

A running total of what the platform has helped you achieve:

  • Days Active
  • Accounts Managed
  • Total Collected
  • Payments Processed
  • Compliance Events Tracked

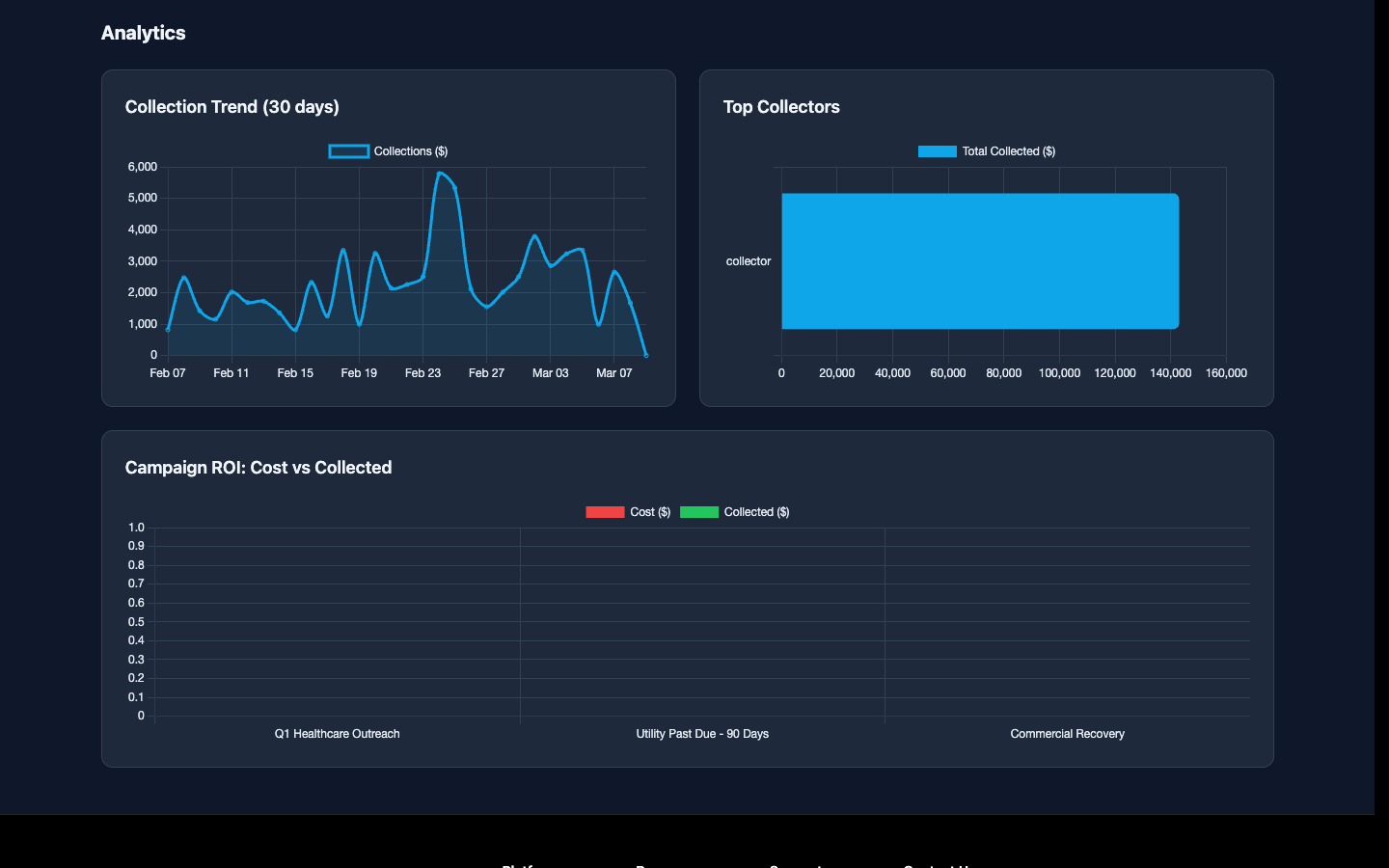
Analytics Charts

Collection trend and top collectors charts

Visual charts help you spot trends:

  • Collection Trend (30 days) — line chart showing daily collection amounts over the past month
  • Top Collectors — bar chart ranking your team by total collected

Filtering

Use the dropdown filters at the top to segment your dashboard by:

  • Claim Group — filter by specific claim groups (e.g., Healthcare, Commercial, Utility)
  • Campaign — filter by a specific campaign

The dashboard updates in real time with live updates enabled — no need to refresh.